Quick Briefing
- Here's the scoop on $PYTH: after a rough slide, it looks like it's successfully bottomed out and built a strong base. We're seeing clear signs of a controlled recovery driven by genuine demand, not just speculative hype.
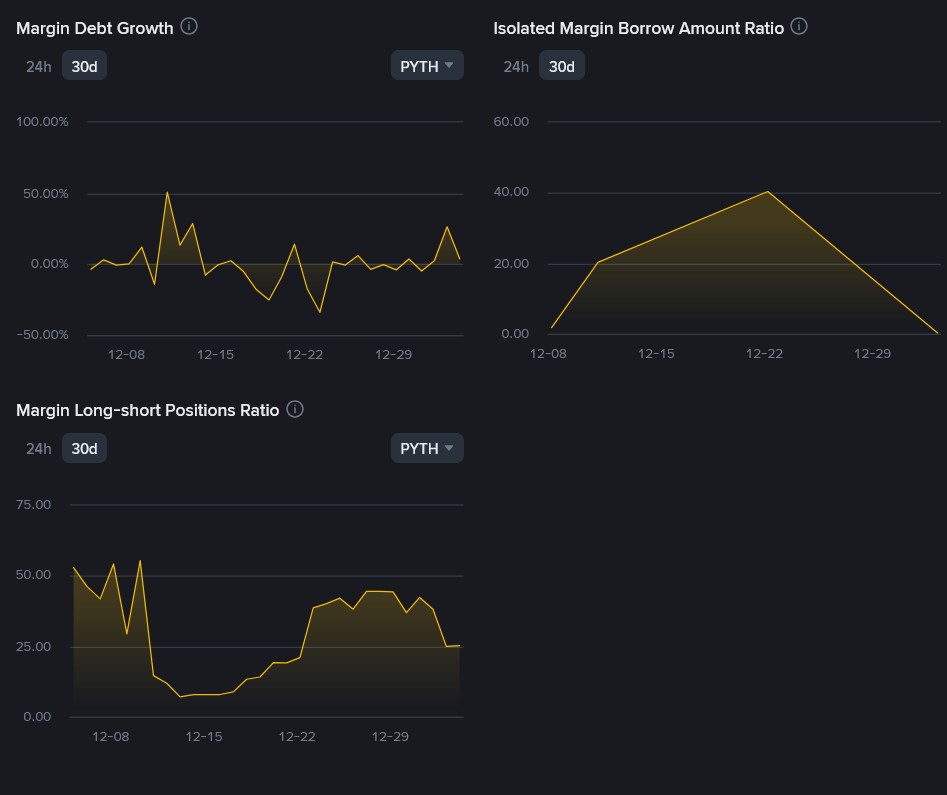
- The big picture is, the market structure is showing healthy absorption, meaning real buyers are stepping in and soaking up supply. This sets it up nicely for a potential move higher, as long as it continues to hold key levels and isn't being fueled by excessive leverage.
- But, keep your eyes peeled! The main thing to watch out for is if it fails to hold the crucial $0.059-$0.061 support zone; that would invalidate this bullish setup. It also needs to convincingly break above the $0.067-$0.070 resistance for a bigger push upwards.
$PYTH ( Pyth Network) spent several weeks under consistent downside pressure, sliding from the 0.10–0.11 region before sellers finally began to lose control. That shift became visible when price started stabilizing between 0.050 and 0.060. Instead of continuing to bleed, the market began forming a base. Volatility compressed, downside follow‑through weakened, and bids repeatedly stepped in. This zone marked the transition from decline into accumulation.
The subsequent move was not random. Price lifted from 0.054–0.055 and expanded toward 0.065 with strong candles and limited upper wicks. Pullbacks were shallow and quickly bought. This type of price behavior typically reflects genuine demand rather than short‑lived speculation. On the 4H chart, PYTH broke the descending trend that had capped price since the 0.11 area and printed a clear higher high. That is the first structural signal that the bearish trend has weakened. On the daily timeframe, the trend has not fully flipped bullish, but the base between 0.05–0.06 is now well defined and defended.
From a structural point of view, $PYTH appears to be in a transition phase, and the 4H chart makes this very clear. Price is now trading inside a short-term ascending channel that started forming after the Dec 18–19 lows. The lower boundary of this channel connects the capitulation low near 0.053–0.054 with the higher low printed around 0.055–0.056 at the start of January. This trendline has been respected cleanly, showing that buyers are defending higher levels.
Source: TradingView
The upper boundary of the channel is now properly defined by real swing highs rather than projection. It connects the Dec 22–23 reaction high with the recent push toward 0.065–0.066. This makes the structure valid and actionable. At the moment, price is trading close to the upper channel resistance, which explains the recent hesitation and upper wicks. This is normal behavior at resistance and does not invalidate the structure by itself.
As long as price remains inside this rising channel, the market is in a controlled recovery phase. Acceptance and a clean 4H close above the upper boundary, around 0.067, would signal expansion and open the door toward the 0.075–0.085 zone. A rejection from the upper boundary would likely lead to a pullback toward the middle or lower part of the channel, with 0.061–0.062 acting as the most important area to hold. Only a sustained break below 0.059 would damage the channel structure and shift the bias back toward weakness.
Sponsored
Unlock Full Analysis
You've reached the end of the preview. Join CoinBelieve to read the rest of this report and access exclusive crypto intelligence.
About Meow Alert
Crypto analyst and researcher with 13k+ followers on Binance Square. Focused on on-chain data and market structure.
Intelligence Stream
Europe’s Rate Hike Signal: A Liquidity Shift That Crypto Markets Are Underestimating
16 Reads
Author Update
Trump Loses Tariff Power: Why This Could Trigger the Next Crypto Bull Run
25 Reads
Author Update
Bitcoin Accumulation Has Stopped: ETF Outflows and Whale Activity Signal Market Shift
16 Reads
Author Update
RESEARCH · Saturday, January 3, 2026 · 3:22 AM
CoinBelieve Intelligence
Vol. 2026 · res_6958d1dabf49b6.66649962
Research
CoinBelieve
Crypto · DeFi · Derivatives · Liquidation · Security |
Est. Read: — min |
31 Reads
PYTH Market Structure and Flow Analysis: Strength, Risks, and Key Levels
⚡ Quick Briefing
- Here's the scoop on $PYTH: after a rough slide, it looks like it's successfully bottomed out and built a strong base. We're seeing clear signs of a controlled recovery driven by genuine demand, not just speculative hype.
- The big picture is, the market structure is showing healthy absorption, meaning real buyers are stepping in and soaking up supply. This sets it up nicely for a potential move higher, as long as it continues to hold key levels and isn't being fueled by excessive leverage.
- But, keep your eyes peeled! The main thing to watch out for is if it fails to hold the crucial $0.059-$0.061 support zone; that would invalidate this bullish setup. It also needs to convincingly break above the $0.067-$0.070 resistance for a bigger push upwards.
$PYTH ( Pyth Network) spent several weeks under consistent downside pressure, sliding from the 0.10–0.11 region before sellers finally began to lose control. That shift became visible when price started stabilizing between 0.050 and 0.060. Instead of continuing to bleed, the market began forming a base. Volatility compressed, downside follow‑through weakened, and bids repeatedly stepped in. This zone marked the transition from decline into accumulation.
The subsequent move was not random. Price lifted from 0.054–0.055 and expanded toward 0.065 with strong candles and limited upper wicks. Pullbacks were shallow and quickly bought. This type of price behavior typically reflects genuine demand rather than short‑lived speculation. On the 4H chart, PYTH broke the descending trend that had capped price since the 0.11 area and printed a clear higher high. That is the first structural signal that the bearish trend has weakened. On the daily timeframe, the trend has not fully flipped bullish, but the base between 0.05–0.06 is now well defined and defended.
From a structural point of view, $PYTH appears to be in a transition phase, and the 4H chart makes this very clear. Price is now trading inside a short-term ascending channel that started forming after the Dec 18–19 lows. The lower boundary of this channel connects the capitulation low near 0.053–0.054 with the higher low printed around 0.055–0.056 at the start of January. This trendline has been respected cleanly, showing that buyers are defending higher levels.

Source: TradingView
The upper boundary of the channel is now properly defined by real swing highs rather than projection. It connects the Dec 22–23 reaction high with the recent push toward 0.065–0.066. This makes the structure valid and actionable. At the moment, price is trading close to the upper channel resistance, which explains the recent hesitation and upper wicks. This is normal behavior at resistance and does not invalidate the structure by itself.
As long as price remains inside this rising channel, the market is in a controlled recovery phase. Acceptance and a clean 4H close above the upper boundary, around 0.067, would signal expansion and open the door toward the 0.075–0.085 zone. A rejection from the upper boundary would likely lead to a pullback toward the middle or lower part of the channel, with 0.061–0.062 acting as the most important area to hold. Only a sustained break below 0.059 would damage the channel structure and shift the bias back toward weakness.


Unlock Full Analysis
You've reached the end of the preview. Join CoinBelieve to read the rest of this report and access exclusive crypto intelligence.
© 2026 CoinBelieve · All Rights Reserved · coinbelieve.com
Wallet Required
You need an active CBX Wallet to send tips. Please create or restore one in your dashboard.
Sending Tip to
Meow Alert
Available: ...
CBX
Confirm Sending
0.00
CBX COIN
Success
CoinBelieve
100%